2025年3月6日 过程控制应用中心实训平台
SBGCS-05A型过程控制应用中心实训平台
一、系统概述
"过程控制应用中心实训平台"是从高校自动化相关专业教学实验的需求出发,采用代表自动化行业技术潮流的现场总线技术,开发出来的进行通讯和远程控制的网络化和数字化实验装置。

(图片仅供参考)
"高级过程控制系统实验装置"是由现场总线控制系统和对象系统组成。
1.控制系统硬件
除电气部分给各种工作部件提供电源外,还有下列主要部件:
(1)SIEMENS
CPU 1214C系列
(2)明纬
电源模块一个
(3)模拟量输入模块SM
1231模块两个
(4)模拟量输出模块SM
1232模块一个
(5)变频器一个
2.控制系统软件
采用SIEMENS
WINCC软件监控、SIEMENS STEP7编程
二、系统特点
能完整的体现现场过程变量数字化采集,实现从过程变量的现场采集到上位监控的全数字化传输,可完成DCS分布控制系统架构。
三、系统结构
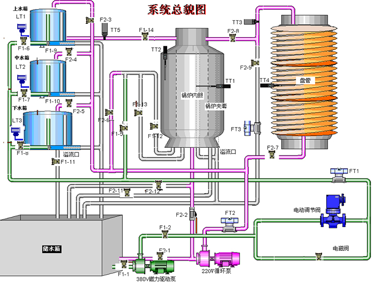
控制系统结构图如下:

四、控制对象
一)系统组成
1.过程控制实验对象系统
实验对象系统包含有:不锈钢储水箱;上、中、下三个串接有机玻璃圆筒型水箱;三相4.5kW电加热锅炉(由不锈钢锅炉内胆加温筒和封闭式外循环不锈钢冷却锅炉夹套构成)和铝塑盘管组成。
系统动力系统有两套:一套由SIEMENS变频器、三相(380V交流)不锈钢磁力驱动泵、电动调节阀、交流电磁阀、涡轮流量计等组成;另一套由220V循环泵、涡轮流量计等组成。
整套对象系统完全由不锈钢材料制造,包括对象框架、管道、底板,甚至小到每一颗紧固螺钉。
实验室智慧用电安全控制系统;智能电源管理系统具有过温、短路、过流、过压、欠压、失压、功率限定;电源具有一键锁定功能,处理故障时,防止漏电保护器合闸,造成触电危险;电源具有故障锁定功能,发生故障导致跳闸时,不能人为上电,只能通过远程清除故障后,才能上电成功;能通过无线4G和有线以太网与手机APP和PC端云平台通讯,没有网络的情况下,教室整套智能电源管理系统可离线独立运行。
1)智能终端:智能电源管理系统以32位ARM为核心,采用4.3寸彩色触摸屏为人机交互界面,实时监控设备运行情况,提供Zigbee、CAN等多种通信模式,具备语音播报功能。能实时监测三相电压、电流、功率,功率因数、频率、电能等参数,液晶触摸屏监测数值。能监控实验室电源的故障类型和故障次数;用户通过刷卡方式请求开启设备,PC端进行授权之后,设备可启动使用,PC端可分时预约设备的启动和停止!设备时间管理包含年月日时间的显示。可设备相应过温、短路、过流、过压、欠压、失压、功率限定等7大保护功能数值。
2)手机APP:用电状态界面实时显示当前电压、电流、有无功功率、电能、设备温度、漏电电流值等;后台查看报警日志、操作日志、故障日志等。用户可进行远程在线报修,反应设备故障信息,编辑报修情况,后台可进行远程维护,及时跟进,以有效解决用户设备维护。
3)PC端软件:每个设备状态信息显示,具有多个子界面,具有故障分析,用电能效分析、集中管理、个人中心资料管理、用户定位跟踪与信息统计;具有管理员信息修改与权限管理等功能。可一键开启和关闭所有设备,可单独控制每台设备的开关!用电数据界面能智能查找近2年用电数据,设置界面能设置限定电能值、负载值、设备超温值、过欠压值、过欠压恢复时间值等。
2.对象系统中的各类检测变送及执行装置
(1)扩散硅压力变送器三只:分别检测上水箱、中水箱、下水箱液位;
(2)涡轮流量计三只:分别检测两条动力支路及盘管出水口的流量;
(3)Pt100热电阻温度传感器六只:分别用来检测锅炉内胆、锅炉夹套、盘管(三只)及上水箱出水口水温;
(4)控制模块:包含电磁阀21只、电动调节阀一个、可控硅温度控制模块一只;
(5)三相380V不锈钢磁力驱动泵、220V循环泵。
二)系统主要特点
1.被调参数囊括了流量、压力、液位、温度四大热工参数
2.执行器中既有电动调节阀仪表类执行机构,又有变频器等电力拖动类执行器
3.系统除了能改变调节器的设定值作阶跃扰动外,还可在对象中通过电磁阀制造各种扰动
4.一个被调参数可用不同的动力源、不同的执行器和不同的工艺线路下可演变成多种调节回路,以利于讨论、比较各种调节方案的优劣
5.能进行多变量控制系统及特定的过程控制系统实验
三)"高级过程控制系统实验装置"对象系统总貌图

五、实验内容
1.现场总线控制系统(DCS)的组成与认识实验
2.下位机软件中的硬件组态和程序编写
3.上位机软件中的通信建立和界面组态
4.一阶单容上水箱对象特性测试实验
5.二阶双容水箱对象特性测试实验
6.上水箱液位PID整定实验
7.串接双容下水箱液位PID整定实验
8.三容液位定值控制实验
9.锅炉内胆水温PID控制实验
10.锅炉夹套水温PID控制实验
11.单闭环流量PID控制实验
12.锅炉内胆水温位式控制实验
13.水箱液位串级控制实验
14.三闭环液位控制实验
15.锅炉夹套与内胆水温串级控制实验
16.锅炉内胆水温与水流量串级控制实验
17.上水箱液位与进水流量串级控制实验
18.单闭环流量比值控制实验
19.下水箱液位前馈-反馈控制实验
20.锅炉内胆水温前馈-反馈控制实验
21.温度纯滞后控制实验
22.流量纯滞后控制实验
23.锅炉夹套与内胆水温解耦控制实验
24.上水箱液位与出口水温解耦控制实验
六、过程控制应用中心实训平台主要配置清单
|
序号 |
设备名称 |
数量 |
单位 |
|
1 |
不锈钢框架 |
1 |
套 |
|
2 |
有机玻璃水桶 |
3 |
只 |
|
3 |
不锈钢下水箱 |
1 |
只 |
|
4 |
不锈钢复合加热桶 |
1 |
只 |
|
5 |
380V磁力驱动泵 |
1 |
只 |
|
6 |
220V循环泵 |
1 |
只 |
|
7 |
SIEMENS CPU 1214C |
1 |
只 |
|
8 |
明纬电源模块 |
1 |
只 |
|
9 |
模拟量输入模SM1231 |
2 |
只 |
|
10 |
模拟量输出模SM1232 |
1 |
只 |
|
11 |
SIEMES变频器V20 |
1 |
只 |
|
12 |
扩散硅压力变送器 |
1 |
只 |
|
13 |
扩散硅压力变送器 |
2 |
只 |
|
14 |
涡轮流量计 |
3 |
只 |
|
15 |
PT100热电阻传感器 |
6 |
只 |
|
16 |
电磁阀 |
1 |
只 |
|
17 |
空气开关 |
1 |
只 |
|
18 |
旋钮 |
4 |
只 |
|
19 |
中间继电器 |
若干 |
只 |
|
20 |
DC24V开关电源 |
1 |
只 |
|
21 |
电动调节阀 |
1 |
只 |
|
22 |
可控硅调压器 |
1 |
只 |
|
23 |
控制柜 |
1 |
台 |
|
电工电子技能综合实训考核平台 |
|
电工电子技术综合实训考核装置 |
|
电工基础与技能实训考核装置 |
|
电工技术综合实验平台 |
|
电工技术综合实训装置 |
|
电工综合实训考核平台 |
|
电工技术实训网板 |
|
电子工艺实训台(两面4工位) |
|
电子技术综合实训考核设备 |
|
电子技术综合实验装置 |
|
模拟与数字电路实验平台 |
|
模数电实训平台 |
|
数模电综合实训平台 |
|
电气自动化设备安装与维修实训考核平台 |
|
维修电工技能实训考核装置(网孔板、双组型) |
|
网孔型电工技能及工艺实训考核装置(双面、四组) |
|
智能型装接表电工实训系统 |
|
电工技能实训考核柜 |
|
直流调速(调压)实训控制柜 |
|
电气工程与自动化实训室设备 |
|
化工自动化仪表实训平台 |
|
电工·电子技术实训装置 |
|
电气控制实训装置(单面双组型) |
|
电工电气控制实训考核装置 |
|
电气装配综合实训装置 |
|
电气装调实训装置 |
|
电气装配与调试实训平台 |
|
仪表自动化控制综合实训台 |
|
中级电工实训考核设备 |
|
高级电工实训考核设备 |
|
初中高级维修电工实训考核装置 |
|
高性能高级维修电工及技能培训考核实训装置 |
|
维修电工电气控制及仪表照明电路实训考核装置 |
|
电工电子电拖综合实验装置 |
|
现化电工综合实训考核实训台 |
|
减速机与电机实训装置 |
|
电工培训考核装置 |
|
电机拖动及运动控制综合实验台 |
|
机电技术技能实训考核装置 |
|
电机控制与调速实训装置 |
|
电机与电气控制实训台 |
|
楼宇智能化控制系统平台 |
|
电气技能实训考核装置 |
|
电工电气装配与工艺实训台 |
|
电机与电力拖动实训装置 |
|
维修电工技能实训考核装置(网孔板、单面双组型) |
|
电工电子及电机拖动综合实训平台 |
|
电工电子电力拖动技术实验装置 |
|
电工技能实训与考核装置 |
|
电工技术实训台 |
|
电工技术实验装置 |
|
电工电子电力拖动实验与技能实训台 |
|
电工综合实训考核设备 |
|
高级电工实训台 |
|
电工电子综合实验台 |
|
智能型电工电子拖动综合实验装置(带PLC实验) |
|
电工基本技能训练实训装置 |
|
电子技术综合应用创新实训考核装置 |
|
电子技术创新设计综合应用实训装置 |
|
电子焊接实训考核装置 |
|
电子工艺与检测实训平台 |
|
电子产品装配实训台 |
|
电子装配实训台 |
|
电子技术实验装置 |
|
高级电工电子技术实验装置 |
|
高性能电工电子电拖综合实训装置 |
|
电子技术综合实验装置 |
|
电子电路综合实验实训装置 |
|
电子电工基础实验台、通用电工实验装置 |
|
通用电力拖动实训装置 |
|
电工基础实验装置 |
|
电气控制技术实训考核装置 |
|
电气控制及电子技能实训考核装置 |
|
内外线电气安装与维修实训装置 |
|
网孔型电工技能及工艺实训考核装置(单面、双组) |
|
电工技能实训考核平台 |
|
电工电子技能及创新设计综合实训考核装置 |
|
电工电子与电力拖动实训平台 |
|
电工电子技术实验台 |
|
初、中、高级及技师维修电工实训考核装置 |
|
电工技能训练工作台 |
|
电工技能实训教学装置 |
|
电气控制综合实验装置 |
|
供配电技术实训装备 |
|
维修电工技能训练与考核平台(网孔板、双组型) |
|
电工实训装置(单面双组型) |
|
电工电子模拟实训装置 |
|
低压电工电气装配实训台 |
|
电子装调工作台 |
|
电子装配工艺与检测实训装置 |
|
电工工艺(维修电工)试验台 |
|
电工电子电拖实训台 |
|
一体化电工电子技术创新设计综合应用实训装置 |
|
现代维修电工技术实训考核装置 |
|
电工电子实训台 |
|
电工电子实训设备 |
|
电工实训工作台 |
|
电子技术技能实训考核台 |
|
电子学技术综合实验装置 |
|
维修电工电气控制实训装置 |
|
机床电气与PLC控制教学实验装置 |
|
维修电工技能考核实训装置 |
|
机电技术技能实训考核装置 |
|
电气装配实训装置(网孔板、双组型) |
|
学生电源台,学生电源实训装置 |
|
电子产品设计与制作实训平台 |
|
电子单片机实训台 |
|
维修电工实训设备 |
|
维修电工实训考核装置 |
|
电机电力电子及电气传动实训装置 |
|
电机控制及调速综合实训装置 |
|
电工电子自动化综合实训实验台 |
|
模电数电综合实验装置 |
|
电工模电数电综合实训平台 |
|
电气控制及电子技能实训考核装置 |
|
电气装配实训装置 |
|
网孔型电工电气装配实训台 |
|
维修电工实训考核装置(单面双工位) |
|
电子电工综合实验装置 |
|
电工电子综合实训平台 |
|
电源控制实训平台 |
|
电工技能测试台 |
|
电工操作台、初级维修电工实训设备 |
|
电子综合实验平台 |
|
电工综合实验平台 |
|
维修电工实训设备 |
|
高级电工技能实训考核装置 |
|
电工电子技术创新设计综合应用实训台 |
|
电力拖动实验装置 |
|
电工电子技术实验台 |
|
高级电工技术实验台 |
|
电工综合实验装置 |
|
维修电工技能智能实训考核装置 |
|
机电技术技能实训考核装置 |
|
电工电子技能综合实训装置 |
|
通用电工竞赛训练平台 |
|
高级电工练功考核实训台 |
|
电工、电子、电力拖动、PLC、变频器、单片机、触摸屏实训台 |
|
电子技术综合实训装置 |
|
电子技术技能实训台 |
|
现代物流仓储自动化实验系统 |
|
电气线路安装实训装置 |
|
维修电工技术实训平台 |
|
电力电子技术应用实训装置 |
|
电工电子综合应用创新实训装置 |
|
电气照明设备安装调试技能实训装置 |
|
电气安装调试实训设备,电气安装调试实训装置 |
|
自动生产线装调与设计实训装置 |
|
互联网+现代电工电子技术实训装置 |
|
电工电子·电拖·PLC技术综合实训考核装置 |
|
电气设备安装调试技能实训装置 |
|
电工电子基础实验装置 |
|
电工电子技术基础实训考核平台 |
|
电气安装与维修实训装置 |
|
电机传动与控制实验装置 |
|
维修电工高级技师考核实训设备 |
|
电气技术考核实训装置 |
|
电气控制PLC实训台 |
|
电气安装与维修实训考核装置 |
|
电气控制系统安装与调试实训设备 |
|
电机及电气技术实验装置 |
|
电气安装调试实训装置 |
|
通用电工电子电拖实验装置 |
|
电工电子实验装置 |
|
电力拖动及运动控制综合实验装置 |
|
电机拖动及电气控制技术实训装置 |
|
电机拖动及运动控制综合实验台 |
|
机电综实训考核平台 |
|
电力拖动实验装置 |
|
电工电子技术创新设计综合应用实训台 |
|
计算机组装与维修实训装置 |
|
电力电子技术应用创新设计综合实训装置 |
|
全数字交流调速系统实验装置 |
|
直流调速技术实训装置 |
|
电机性能测试柜 |
|
机电控制综合实训平台 |
|
电机控制实训台 |
|
电机控制接线实验台 |
|
电机运动控制实训装置 |
|
电工电机拖动实训装置 |
|
电机装配与运行检测实训装置 |
|
电机电控配线安装实训装置 |
|
电机·变压器维修及检测实训装置 |
|
电机故障检测实训考核装置 |
|
变频器工作原理实训装置 |
|
维修电工技能实训考核装置(电气控制·PLC·变频器) |
|
维修电工电气控制技能实训装置 |
|
网孔型高级电工综合实训考核装置 |
|
高级电工技能实训考核装置 |
|
高级维修电工变频调速PLC可编程控制实训装置 |
|
高级维修电工实训平台 |
|
电子产品工艺实训台 |
|
电子焊接技能实训平台 |
|
现代电工技术实训考核装置(柜式、双面型) |
|
高级电工电子实验装置 |
|
数字电子技术综合实训考核装置 |
|
模拟电路、数字电路实验平台 |
|
电子学综合实验装置 |
|
模拟电子电路实验装置 |
|
模拟电路应用创新实验平台 |
|
电子装配及焊接技能实训装置 |
|
电子焊接实训考核装置 |
|
电子焊接装配实训台 |
|
电子产品焊接与工艺实训台 |
|
电子工艺焊接装配生产线 |
|
电工电子创新综合实训装置 |
|
电子工艺实训考核装置 |
|
电子工艺实训考核装置 |
|
电子创新实验台 |
|
电子产品设计与装调实训考核装置 |
|
电力拖动一体化实训设备 |
|
网孔型电工电子电力拖动PLC可编程综合实训装置 |
|
网络型高性能电工电子技术实训与考核装置 |
|
智能电子电路综合实训台 |
|
模电数电综合应用创新实训考核装置 |
|
电子(模电数电)技术综合应用创新实训考核装置 |
|
智能化电工职业技能等级考核平台 |
|
电工高级技能鉴定实训考核设备 |
|
电工电子基础实验实训教学平台 |
|
电工电子综合实验装置 |
|
电子技术综合实训考核平台 |
|
电工实训考核装置 |
|
电工技能实训装置 |
|
电工技能实训台 |
|
电工技能实训教学装置 |
|
电气系统安装与调试实训装置 |
|
电工技术实训室、电工技术实训室设备 |
|
电工基础实训台 |
|
电工实训考核装置,电工技术实训考核装置,网孔型电工实训考核设备 |
|
现代电气控制系统安装与调试实训考核装置 |
|
网孔型电气控制实训装置 |
|
在线智慧电子实验系统综合实训平台 |
|
电子产品装调与人工智能创新考核装置 |
|
电力电子技术应用创新设计综合实训装置 |
|
电子学综合实验装置 |
|
双面四工位低压电工技能实训考核装置 |
|
电工实训操作台(单面二组型) |
|
电工电子技术综合实训考核装置 |
|
电工电子自动化综合实验实训装置 |
|
电工电子电拖实验装置 |
|
电工技能鉴定实训装置 |
|
低压电气装配工技能实训考核装置 |
|
电工电拖综合实训装置 |
|
电工技术实训考核装置 |
|
机电综合实训考核平台 |
|
电工电子技术实验装置 |
|
电力拖动实训装置 |
|
轨道交通电力系统综合自动化技能实训考核平台 |
|
电机与拖动综合实训平台 |
|
电力电子及电机拖动实验装置 |
|
电力电子综合实训平台 |
|
电力拖动一体化实训设备 |
|
电力系统综合自动化技能实训考核平台 |
|
电力系统微机保护综合实训装置 |
|
电力系统自动化实训平台 |
|
电气设备及二次部分实训考核装置 |
|
电机电力电子及电气传动教学实验台 |
|
现代电力电子及交直流调速实验装置 |
|
电力电子技术实验箱 |
|
电力电子技术实训装置 |
|
电机及电气技术实验装置 |
|
电机电力电子及电气控制技术实验装置 |
|
电机及电气技术实验装置 |
|
交直流调速实训装置 |
|
大功率直流调速系统实训考核装置 |
|
电机装配与运行检测实训考核设备 |
|
电机电力拖动及电气控制实训装置 |
|
电机拖动及自动控制系统实验台 |
|
电机及电气控制实验装置 |
|
电子技术综合实训装置 |
|
电子焊接装配实训台 |
|
电子创新综合实训平台 |
|
电工电拖综合实训平台 |
|
电机控制实验台、电机PLC控制实验装置 |
|
摇臂钻集合实验台,机床电气控制技能实训考核装置 |
|
电气控制实训平台 |
|
一体化网络型高级维修及技师电工技能培训考核实训装置 |
|
防爆电气控制技术技能培训考核实训装置 |
|
电机及拖动实验台 |
|
电气综合控制实训考核装置 |
|
高级电工电子实训装置 |
|
高级维修电工综合实训柜 |
|
电工操作实操台,网孔型电工技能实训考核装置 |
|
电气安装实训装置 |
|
电工电子综合应用创新实训装置 |
|
电动机装配实训装置 |
|
电机维修及检测实验装置 |
|
机电传动与控制实训装置 |
|
电机控制与调速实训装置 |
|
电力拖动电气控制实验装置 |
|
电工电气实训考核装置 |
|
电工电子实训台 |
|
电机拖动与调速系统实训装置 |
|
电子产品设计及制作生产线 |
|
电力系统微机保护综合实训设备 |
|
电子技术综合实验装置 |
|
电子技术综合实训平台 |
|
网孔型高级维修电工实训设备,网孔型中级维修电工实训设备,网孔型初级维修电工实训设备 |
|
高级电工电拖实训考核柜、中级电工电拖实训考核考核柜、初级电工电拖实训考核考核柜 |
|
机电传动与PLC控制实验台 |
|
电力拖动PLC变频调速综合实训装置 |
|
电力拖动实训台 |
|
电工基础及基本技能实训台 |
|
电机拖动实训设备 |
|
电子技术实验实训室设备 |
|
电工电子实训考核装置 |
|
高级电工电子电力拖动实验装置 |
|
供电技术实训装置 |
|
电力拖动与控制技术实训装置 |
|
电力电子及电气传动实验台 |
|
电力技术控制系统实训演示设备 |
|
电工电子及电力拖动综合应用创新实训装置 |
|
高性能电工电子电力拖动综合实验装置 |
|
电力自动化仪表及过程控制实训平台 |
|
电力系统继电保护实验台 |
|
电气控制实训室设备 |
|
电气控制技术实验装置 |
|
维修电工实训考核装置 |
|
高级电工及技师维修电工实训考核装置 |
|
维修电工实训装置、维修电工技能操作台 |
|
高级维修电工考核实训台(单面双组型) |
|
电气安装与维修实训考核装置 |
|
电工电力电子实训平台 |
|
电力拖动及电机控制实训台 |
|
电机及拖动控制实训平台 |
|
大功率直流调速系统实训考核装置 |
|
转速、电压、电流负反馈直流调速系统的安装和调试实训系统 |
|
电力系统综合自动化实验平台 |
|
供配电所实训装置 |
|
变电二次安装工实训考核装置 |
|
工厂供电综合自动化实训装置 |
|
供配电实验室设备,电气工程综合实训设备 |
|
电工基本操作技术实训室设备 |
|
机电驱动实训设备 |
|
电子产品装配实训室 |
|
电气控制技能实训考核装置 |
|
电气安装与维修实训考核设备 |
|
电子焊接防静电实训台 |
|
电子产品装配与调试生产线 |
|
电子工艺实训考核装置 |
|
模拟电路实验装置 |
|
电机技术实验装置(交/直流发电机) |
|
电机与变压器综合实验装置 |
|
电力拖动.PLC技能实训装置,电力拖动、PLC实训装置 |
|
高性能高级维修电工及技能培训考核实训装置 |
|
高级电工职业技能鉴定综合实训考核装置 |
|
电力自动化及继电保护实验装置 |
|
电力自动化及继电保护实验台 |
|
电力拖动(工厂电气控制)实验装置 |
|
初中级电工实训考核装置 |
|
高级电工技术实验台 |
|
电气智能控制PLC 技术实训装置 |
|
电力电子与电力传动专业课程 |
|
电力电子技术实验室设备 |
|
电气安装与维修实训考核装置 |
|
自动化综合实训装置 |
|
高级维修电工实训考核装置 |
|
电工实训考核装置简介,电气装配实训台注意事项 |
|
高性能高级维修电工技能培训考核装置 |
|
电子技术实训装置 |
|
电工电子技术创新设计综合应用实训装置 |
|
电气动力设备安装调试技能实训装置(高级) |
|
(初级)电气动力设备安装调试技能实训装置 |
|
(中级)电气动力设备安装调试技能实训装置 |
|
电气照明设备安装调试技能实训装置 |
|
高性能电工技术实验台 |
|
高低压配电实验实训装置 |
|
电工技术综合实验装置 |
|
数字电路应用创新实验平台 |
|
一体化教学电工技术工作岛 |
|
电工技术实验装置 |
|
模拟电路实验装置 |
|
电工技能实训考核装置 |
|
高性能电工电子电力拖动综合实训装置 |
|
高性能电工综合实验装置 |
|
高级电工实操柜,中级电工实操柜,初级电工实操柜 |
|
高级电工技术实训考核装置 |
|
中级电工技术实训考核装置 |
|
初级电工技术实训考核装置 |
|
通用电工技能综合实训装置 |
|
电工PLC实训考核装置 |
|
电工综合训练装置 |
|
电工实训装置 |
|
电工实验装置 |
|
电工电子综合实验装置 |
|
电工电子电拖实训装置 |
|
电工·电子技术实训装置 |
|
现代高级电工电拖实训考核设备 |
|
中高级电工可编程触摸屏变频器数模电实训台 |
|
维修电工电气控制实训考核装置 |
|
仪表及照明单三相电机控制实训考核装置 |
|
高级电工综合实验装置 |
|
现代电气控制应用实训设备 |
|
通用电工实验台,通用电工技术实训台 |
|
通用电子实验台 |
|
通用电工电子实验台 |
|
通用电工电子电力拖动实验台 |
|
通用电工电子电力拖动带直流电机实验台 |
|
电工、电子、电力拖动(带直流电机、三相可调)实验装置 |
|
通用电力拖动实验室成套设备 |
|
通用电力拖动实验室成套设备(带直流电机实验) |
|
通用电工电子 电力拖动
直流电机实验室设备 (四合一) |
|
现代电气控制系统安装与调试实训装置 |
|
电工·电子·电拖创新实训室设备 |
|
工匠人才创新工作室实训设备 |
|
电气实训操作台 |
|
可编程变频器电气控制综合实训装置 |
|
现代电气控制综合实训装置 |
|
电工技术实验装置 |
|
电工电子技术实训装置 |
|
智能型电工电子技术实验装置 |
|
智能型电工、电子、电力拖动综合实验装置 |
|
智能型电工、电子、电力拖动综合实验装置(带PLC实验) |
|
智能型电工、电子/电拖、PLC、单片机综合实验装置 |
|
智能型电工、电子、电拖、PLC、变频调速综合实验装置 |
|
电子技术创新设计综合应用实训装置 |
|
电子焊接装配生产线 |
|
电子焊接工作台 |
|
电子工艺实训台 |
|
电子装配调试实训台 |
|
电子产品装调一体化创新实训装置 |
|
电子电工技术实训室设备 |
|
电气装配实训台(单面双组型) |
|
机床PLC电气控制实训考核装置 |
|
电气装配实训台 |
|
电工技能训练与考核平台(网孔板、双组型) |
|
电气技能实训考核装置(单面双组型) |
|
高性能电工技术实验装置 |
|
高性能电工电拖实验装置 |
|
高性能电工、电子、电力拖动、PLC、变频器实训装置 |
|
高级电工技术实验台 |
|
高性能电工电子实验台 |
|
高级电工电子电拖综合实验台 |
|
维修电工技能实训考核装置(两面四组型) |
|
维修电工技能实训考核装置(网孔板、双组型) |
|
初级电工、电拖实训考核装置(柜式) |
|
中级电工、电拖实训考核装置(柜式) |
|
高级电工、电拖实训考核装置(柜式) |
|
高性能高级维修维修电工实训考核装置 |
维修电工电气控制及仪表照明电路综合实训考核装置 |
高级维修电工实验考核系统 |
高级维修电工技能实训考核装置 |
仪表照明实训考核装置 |
高级维修电工实训考核装置 |
|
维修电工电气控制及仪表照明电路综合实训考核装置 |
|
高级技师维修电工实训考核装置 |
|
网络维修电工高级技师实训智能考核装置 |
|
维修电工电气控制技能实训考核装置 |
|
技能大师工作室设备、技能创新实验实训设备 |
|
高级电工实训考核鉴定装置 |
|
智能型现代电气控制实训考核装置 |
|
高性能初级维修电工及技能培训考核实训装置 |
|
高性能中级维修电工及技能培训考核实训装置 |
|
高性能高级维修电工及技能培训考核实训装置 |
|
电工电子综合应用创新实训装置 |
|
高级电工、电拖、PLC实训考核装置 |
|
西门子S7-1200高性能高级维修电工实训考核平台 |
|
电工电气控制实训考核装置 |
|
电气照明接线实操考核平台 |
|
电气设备安装调试技能实训装置 |
|
自动加工与装配生产线实训考核设备 |
|
网孔型万能电气控制与及机床电路实训考核鉴定装置 |
|
机床电气技能实训考核鉴定装置 |
|
现代电气控制系统安装与调试实训考核装置 |
|
模电、数电、电力拖动实验台 |
|
维修电工实训考核柜(柜式、双面型) |
|
低压电工考核实训装置 |
|
低压电气控制实训台 |
|
电工技能实训试验台 |
|
电气与维修综合实训考核平台 |
|
网孔型电工技能实训台 |
|
网孔型维修电工实训装置 |
|
双面网孔板维修电工技能实训考核装置 |
|
高级电工电子实验装置 |
|
电工电拖实训平台 |
|
维修电工电气控制技能实训考核装置 |
|
维修电工通用型实训考核实训装置 |
|
维修电工排故培训考核装置 |
|
电工基本技能综合实训设备 |
|
维修电工实训装置(网孔板单面双组型) |
|
电工电子技术·电力拖动实训考核装置 |
|
通用电工电子电拖(带直流电机)实验台 |
|
电子基础技能实训考核平台 |
|
电子技术实验教学平台 |
|
电子技术综合实训考核装置 |
|
电工电子技术实训考核装置 |
|
电工实训装置 |
|
电工电子实验装置 |
|
电工电子电力拖动实验装置 |
|
电工电子电力拖动实验装置(带PLC实验) |
|
电子产品装调与智能检测实训考核装置 |
|
电子基本技能实训考核设备 |
|
电子产品装调与人工智能创新考核装置 |
|
电子基本技能实训考核设备 |
|
电子工艺实训考核装置 |
|
电子工艺综合实训装置 |
|
电子工艺实验考核装置 |
|
电工技能及工艺实训考核装置(网孔板) |
|
通用电工电子技术及电力拖动实验台 |
|
电子产品焊接装配实训台 |
|
智能电工实训考核装置 |
|
多功能维修电工教学实训考核装置 |
|
中级维修电工实训台 |
|
初级维修电工实训学生台 |
|
电子实验室设备 |
|
电工电子综合实验平台 |
|
模电数电技术实验台 |
|
电机电力电子与交直流调速实验台、电机电力电子与电气传动技术实验装置
|
|
智能供配电实训装置 |
|
智能变配电系统实验开发平台 |
|
高级维修电工及技师技能实训考核装置 |
|
交流变极调速系统(至少3速)电气实训柜 |
|
工厂供配电实训装置 |
|
供配电技术综合实验装置 |
|
高低压配电实验实训装置 |
|
低压供配电技术实训设备 |
|
低压配电成套实训装置 |
|
低压配电操作实训室设备 |
|
工厂供电综合自动化实训系统 |
|
工厂供电技术实训装置 |
|
35kV变电站及10kV供配电系统倒闸操作屏 |
|
变配电室值班电工技能培训考核系统 |
|
供配电所实训装置 |
|
智能供配电实训装置 |
|
工厂供电及配电自动化实验装置 |
|
变电站综合自动化实训系统 |
|
微机及继电保护实验实训装置 |
|
电力系统继电保护综合实验装置 |
|
电力系统继电保护与自动化实训装置 |
|
电力系统微机线路保护实训考核装置 |
|
电力系统继电保护工培训考核平台 |
|
电力系统自动化实训平台 |
|
电力系统继电保护与自动化实训装置 |
|
电力系统继电特性及继电保护实验装置 |
|
电机及自动控制实验装置 |
|
高级维修电工实训设备 |
|
电气PLC控制实训平台 |
|
中级维修电工实训考核装置 |
|
维修电工中级技能实训设备 |
|
高性能初级维修电工技能实训装置 |
|
电气安装与维修实训考核装置 |
|
电气动力设备安装调试技能实训装置 |
|
电工电气维修实训台 |
|
维修电工与PLC实训考核装置(双工位) |
|
电气系统安装与调试实训装置 |
|
维修电工技能实训考核台 |
|
高级技师维修电工实训装置 |
|
维修电工技师、高级技师技能实训考核装置 |
|
维修电工仪表照明实训考核装置 |
|
维修电工电气控制及仪表照明电路综合实训考核装置 |
|
维修电工电气控制技能实训考核装置 |
|
智能低压电工实训考核鉴定设备 |
|
电工实训操作实操台 |
|
安全用电实训考核装置 |
|
电子实训装配生产流水线 |
|
新能源发电实训设备 |
|
电工、模电、数电、微机接口及微机应用实验设备(适用于高校、大专、职业学院)
更多产品>> |
|
电力电子技术及数模电综合实验台 |
|
电工、模电、数电实验室设备 |
|
模拟 数字电子电路微机接口
微机应用综合实验室设备 |
|
信号与系统·控制理论·计算机控制技术实验台 |
|
模电、数电、通信原理教学实验装置综合实验台 |
|
电工模电数电电气控制(直流电机)实验装置 |
|
模电、数电、现代通讯原理实验室成套设备 |
|
高级模电、数电综合实验台 |
|
模电、数电、高频电路综合实验台 |
|
模电、数电、自动控制综合实验台 |
|
模电、数电、单片机实验开发系统综合实验台 |
|
电工基础实验室设备、电工实验装置 |
|
电工实验室成套设备 |
|
电工基础实训装置 |
|
电工实验台 |
|
电工、模电、数电、电气控制综合实验室成套设备 |
|
模电.数电实验台 |
|
电工、模电、数电实验台(三合一) |
|
电工、模电、数电、电气控制实验台(四合一) |
|
电工、模电、数电、电气控制(带直流电机)实验台(五合一) |
|
电机拖动及电力电子技术创新实验实训装置 |
|
电力电子与电力牵引实验台 |
|
电力电子技术实验装置 |
|
电力电子技术及电气传动实训装置 |
|
电力电子电气自动控制技术实训装置 |
|
电力电子及交直流调速实验装置 |
|
电机及电气技术实验装置 |
|
电力电子实训装置 |
|
电力电子技术实验台 |
|
电力电子基础实训台 |
|
电力电子技术实训台 |
|
电力电子技术实训装置 |
|
电力电子及电机拖动综合实验装置 |
|
电力电子技术及电机控制实验装置 |
|
电力电子及电气传动实训装置 |
|
电力电子技术实验装置 |
|
电机控制及照明实训柜 |
|
电力自动化及继电保护实验装置 |
|
DSP原理及电机调速实验系统 |
|
现代电工技术实训考核装置 |
|
现代电力电子技术实验设备 |
|
电工电子电气技术实训装置 |
|
电机拖动及电气控制技术实验装置 |
|
电机维修及检测实训装置,控制微电机综合实验装置,电机拖动实训设备 |
|
电机原理及电机拖动实验系统 |
|
单双闭环直流调速控制实训装置 |
|
交直流调速实训装置 |
|
电机维修及检测实训设备 |
|
机电综实训PLC考核平台 |
|
电机拖动实验台 |
|
电机及电气技术实验装置 |
|
电气动力设备安装调试技能实训装置 |
|
电力电子电机拖动综合实验台 |
|
电机控制与调速综合实训装置 |
|
电力电子技术及电机控制实验装置 |
|
电工电子综合应用创新实训装置装置 |
|
通用电力拖动实验装置 |
|
电力拖动实训装置 |
|
电工电子相关实验教学设备 |
|
电子装配实训台,电子基本技能实训设备 |
|
电机及电气技术实验装置 |
|
电力电子技术实训装置 |
|
电子技术综合实训考核装置 |
|
电子、单片机技术综合实训考核装置 |
|
电子技术及传感器综合实训装置 |
|
电子技术综合实训平台 |
|
电子应用技能实训考核装置 |
|
电工技术实训装置 |
|
电工电子技术实验台 |
|
电工、模电、数电、电力拖动(带直流电机)实验与实训考核台、电工维修实训设备 更多产品>> |
|
模拟混合综合实验平台 |
|
数电模电实验平台 |
|
模电、数电实验与技能实训考核台 |
|
电工、模电、数电实验与技能实训考核台 |
|
通用电工、电子、电拖实验与电工、电子、电拖技能实训考核实验室设备 |
|
电工、模电、数电、电力拖动(带直流电机)实验与技能实训考核实验室设备 |
|
电工、模拟、数字、电力拖动综合实验装置 |
|
电工技能实训与考核实验室成套设备 |
|
电工·模电·数电·电拖·单片机·PLC·传感器技术综合实训考核装置 |
|
电工、模电、数电、电气控制、PLC可编程控制综合实验装置 |
|
电工、电子、电拖(带直流电机)实验与电工、电子、电拖技能实训考核实验室设备 |
|
电气装配与工艺实训台 |
|
网孔型电工电子技能及工艺实训考核装置 |
|
网孔型电力拖动(工厂电气控制)技能及工艺实训考核装置 |
|
维修电工仪表照明实训考核装置 |
|
初级工实训台、中高工实训台、高级工实训台 |
|
高性能电工电子电拖综合实训装置 |
|
高性能电工电子技术实训考核装置 |
|
高性能电工、电子、电力拖动技术实训考核装置 |
|
电力拖动工厂电气控制技能及工艺实训考核装置、网孔型电工电子电力拖动变频调速PLC装置 |
|
高性能电工电子电拖及自动化技术实训与考核装置 |
|
高性能电工技术实训考核装置、高性能电工电子技术实训考核装置、高性能电工电子电力拖动技术实训考核装置 |
|
电子技术综合实训考核装置,电工电子技术实训考核装置,电工电子技术·电力拖动实训考核装置 |
|
电力拖动·PLC技能实训装置、电力拖动技能实训考核装置 |
|
单片机实验开发系统、单片机技术实训装置 |
|
单片机嵌入式实验系统 |
|
新型单片机实验箱 |
|
微机原理及接口实验系统 |
|
8-32位微机原理接口实验系统 |
|
集成一体化单片机、微机接口综合实验箱 |
|
多种单片机、微机接口与组态综合实验系统 |
|
51单片机实验箱 |
|
STM32ARM嵌入式技术实验箱 |
|
STM32单片机实验箱 |
|
单片机与组态综合实验系统 |
|
单片机与MCGS组态综合实验系统 |
|
单片机、微机原理及接口技术二合一实验箱 |
|
自控原理实验箱 |
|
自控计控原理实验系统 |
|
自控原理与计算机控制实验箱 |
|
超强型计算机组成原理实验箱 |
|
计算机组成原理与系统结构实验箱 |
|
单片机实验箱 |
|
单片机嵌入式综合实验箱 |
|
单片机技术实训系统 |
|
单片机实验箱 |
|
信号与系统/DSP实验箱 |
|
单片机同步互动实验系统 |
|
数字、模拟电路同步互动教学系统 |
|
电路分析基础课程设计实验室设备 |
|
电路原理与模拟电路综合实验箱 |
|
数字电路、EDA技术实验设计系统 |
|
SAE数电/摸电/EDA综合实验系统 |
|
三相电路的实验箱 |
|
电子测量实验箱 |
|
电工电路技术实验箱 |
|
太阳能教学实验箱 |
|
16位-32位微机原理与接口技术实验箱 |
|
8086KB微机原理与接口实验箱 |
|
自控原理及计算机控制技术教学实验箱 |
|
新型计算机组成原理实验箱 |
|
计算机组成原理基础实验箱 |
|
计算机设计综合技能试验箱 |
|
A865微机原理与单片机实验箱 |
|
微机控制与仿真实验实训室 |
|
嵌入式实验开发系统 |
|
创新型模块化模拟电路实验箱 |
|
增强型电子线路综合实验箱 |
|
数字电子技术实验箱 |
|
模拟电子技术实验箱 |
|
数字电子技术实验箱,设计型(基础型) |
|
微机原理与接口技术,计算机控制技术课程 |
|
创新单片机实训箱 |
|
EDA实验箱 |
|
EDA实训室、EDA实验开发箱 |
|
FPGA教学开发创新平台 |
|
E207EDA设计技术实验箱 |
|
E216SOPC系统综合开发平台 |
|
超强型计算机组成原理与系统结构实验箱 |
|
高频电路实验箱 |
|
综合电路原理实验箱 |
|
电路原理实训室设备 |
|
EMCU模块化多CPU创新单片机实训实验箱 |
|
电路技术实验台、电路技术实验室设备 |
|
数字模拟电路实验箱 |
|
模拟电路实验箱(含信号源) |
|
模电实验箱 |
|
数电实验箱 |
|
电路原理实验箱 |
|
数字电路实验箱 |
|
模拟电路实验箱 |
|
数字电路实验箱 |
|
数字模拟电路实验箱 |
|
数字电路、模拟电路综合实验箱 |
|
电工技术实验箱 |
|
电子技术调试实验箱 |
|
电子技术实验箱 |
|
电路原理实验箱、数字电路实验箱 |
|
模拟电路技术实验箱、数字电路技术实验箱、电工技术实验箱 |
|
电路分析基础实验箱 |
|
电路分析实验箱、电路原理实验箱 |
|
模拟电子技术实验系统 |
|
数字电路技术实验系统 |
|
电路分析实验台 |
|
运动控制实训平台、CPTH超强型计算机组成原理与系统结构实验仪 |
|
信号与系统实验平台 |
|
信号与系统及数字信号处理平台 |
|
通信教学实验系统 |
|
信号与系统•控制理论实验装置 |
|
移动通信系统 |
|
现代交换系统方案 |
|
数字通信技术实验系统方案 |
|
通信原理实验系统方案 |
|
通信与信号处理实验箱 |
|
通信系统创新实验平台 |
|
信号与系统控制理论实验装置 |
|
信号与系统综合实验箱 |
|
移动通信系统、通信原理实验平台 |
|
程控交换综合实验箱 |
|
移动通信综合实验箱 |
|
通信系统原理实验箱 |
|
光纤通信教学实验系统 |
|
光纤通信综合实验箱 |
|
高频通信电路实验箱
|
|
高频电子线路实验箱
|
|
通信原理综合实验箱 |
|
现代通信技术实验平台 |
|
通信原理实验箱 |
|
电子实验箱,模拟电子实验箱,通信原理实验箱 |
|
交流电路实验箱 |
|
直流电路实验箱 |
|
创新单片机实训实验箱 |
|
数字、模拟、电路分析综合实验箱 |
|
智能通用电工、电子、电力拖动实验室设备(适用高校、专科、职业学院、中专、技校、职校 ) |
|
电工、电子、电拖(带直流电机)技能实训与考核实验室设备 |
|
通用电工电子电拖(带直流电机)实验台 |
|
电工电子及电力拖动实训装置 |
|
电工电子电拖直流电机实训台 |
|
通用电工电子实验台、电工电子综合实验台 |
|
通用型电工电子实验台 |
|
电工电子电拖实训台 |
|
电力拖动实训平台 |
|
电机拖动及控制实训设备 |
|
电机与拖动实验室设备及装置 |
|
通用智能型电子实验与技能实训考核台 |
|
通用智能型电工实验和电工技能实训考核台 |
|
通用电子实验与电子技能实训考核实验室设备 |
|
通用智能型电工、电子、电拖实验与技能实训考核台 |
|
电工、电子、电力拖动(带直流电机)技能实训考核台、维修电工实设备 更多产品>> |
|
电工电子技术实训装置 |
|
电工技能实训考核台 |
|
电子技能实训考核台 |
|
电工、电子技能实训考核台 |
|
电工、电子、电力拖动技能实训考核台 |
|
电工、电子、电力拖动(带直流电机)技能实训考核台 |
|
电气控制实训装置(单面双组型) |
|
电气实验实训室,主要服务机械制造自动化、电工维修考核设备 更多产品>> |
|
智能电工技术实验装置 |
|
SB-528立式电工实验台 |
|
SB-528立式电工、模电、数电实验台 |
|
SB-528立式电工、模电、数电、电气控制实验台 |
|
SB-528立式电工、模电、数电、电气控制(带直流电机)实验台 |
|
SB-528E立式电工·模电·数电·单片机综合实验装置 |
|
立式电工·模电·数电·电气控制·PLC可编程控制综合实验装置 |
|
智能型电工电子电拖PLC单片机综合实验装置 |
|
电工电子及电力拖动综合应用创新实训装置 |
|
电力拖动(工厂电气控制)实验装置 |
|
高级电工实验室成套设备(带功率表、功率因数表) |
|
高级模电、数电实验室成套设备 |
|
汽车电子技术专业设备
更多产品>> |
|
新能源汽车电力电子实训台
|
|
新能源汽车电能转换技术实训台
|
|
新能源汽车电工电子电拖实验实训平台
|
|
新能源汽车电工电子实训设备
|
|
氢燃料汽车实训实验设备
|
|
智能网联汽车综合实训室建设方案
|
|
汽车电磁学原理智能教学平台 |
|
浅谈职业教育新能源汽车汽车维修人才的培养、新能源汽车实训设备 |
|
新能源电动汽车透明实训模型《比亚迪》
|
|
新能源汽车与维修专业实训室建设 |
|
新能源汽车交直流充电桩综合实训台 |
|
充电桩(站)及监控实训系统、新能源汽车充电桩 |
|
汽车维修人才的培养、汽车教学设备 |
|
卡罗拉14款电器实训台 |
|
奇瑞瑞虎8全车电器实训台 |
|
迈腾B8汽车电气系统便携测量盒组件 |
|
汽车电工电子实训平台 |
|
汽车电工电子综合技能实训系统 |
|
汽车电工电子基础教学平台 |
|
汽车电工电子技术综合应用创新实训考核装置 |
|
新能源汽车电工电子基础教学平台 |
|
部队汽车实训室建设、汽车检测与维修技术(军车方向) |
|
部队汽车实训设备 |
|
飞轮储能实验台 |
|
现代物流仓储自动化实验系统 |
|
立体仓库实物教学实验装置 |
|
新能源汽车电工电子基础实训装置 |
|
交通灯控制教学模型 |
|
汽车电工电子实训室 |
|
汽车电子实训装置、汽车电子实训室设备 |
|
汽车电磁学基础实训装置 |
|
汽车基础电路实验箱 |
|
汽车电子电路实验箱 |
|
汽车总线技术实训平台 |
|
新能源汽车电工电力电子实训装置 |
|
电动汽车充电桩系统实训台 |
|
燃料电池电动汽车动力系统实验平台 |
|
高压安全实训台 |
|
交流充电桩原理实训台 |
|
新能源汽车动力电池控制系统教学平台 |
|
电动汽车电池动力总成及管理系统教学平台 |
|
纯电动整车检测实训系统 |
|
新能源汽车检测与维修实训考核设备 |
|
新能源汽车电工电子及电机驱动技术教学系统 |
|
ABS/ASR/ESP制动系统实训台 |
|
纯电动车永磁同步电机解剖展示台 |
|
电机解剖教学平台 |
|
电池解剖教学平台 |
|
纯电动汽车电控系统教学平台 |
|
PEM水电解实验器 |
|
燃料电池教学实验平台 |
|
燃料电池动力系统教学平台 |
|
柴油机拆装实训设备 |
|
新能源高压器件展示箱 |
|
高压安全原理教学实验箱 |
|
农机设备应用与维修专业实训室设备 |
|
农机实训室建设方案、农业机械实训室 |
|
农机拆装实训设备 |
|
电动车PTC结构解剖实训台 |
|
电动车压缩机结构解剖实训台 |
|
新能源汽车电动真空助力制动系统实训台 |
|
纯电动汽车车身电器实训台 |
|
比亚迪秦电动转向助力EPS实训台 |
|
新能源电动车高压电控总成驱动电机变速箱实训台 |
|
纯电动汽车动力电池与管理系统实训台 |
|
新能源汽车ABS/EBD/BAS糸统实训台(比亚迪) |
|
新能源电动车高压电控总成驱动电机变速箱实训台 |
|
新能源车载充电机解剖实训台 |
|
新能源比亚迪车载网络实训台 |
|
交流充电桩模拟实训装置 |
|
纯电动汽车空调实训台 |
|
汽车电子电工实训考核设备 |
|
迈锐宝XL汽车全车电器实训台 |
|
勇士2022汽车动力转向系统实训台 |
|
维柴w615柴油发动机的实训平台 |
|
豪沃电路实训台 |
|
猎豹全车电器实训台 |
|
金龙客车全车电器实训台 |
|
全顺全车电器实训台 |
|
欧曼全车电器实训台 |
|
猛士EQ2050全车电器实训台 |
|
猛士指挥车汽车电控发动机实训台 |
|
东风EQ1118G汽车全车电器实训装置 |
|
东风天锦发动机动态实训平台(东风天锦EQ4H) |
|
东风天锦发动机解剖实训台架 |
|
东风天锦EQ1120GA2底盘实训台 |
|
天锦康明斯ISDe2150发动机实训台 |
|
天锦康明斯ISDe2150发动机解剖实训台 |
|
东风天锦全车电器实训台 |
|
东风2050全车电器实训台 |
|
陕汽2190N燃油喷射系统实物演示装置 |
|
SX2190全车电路综合实训台 |
|
SX2150汽车底盘实训台 |
|
陕汽2190N全车电器实训台 |
|
陕汽2190N离合器工作原理实训台 |
|
陕汽2190N全车气路工作原理图 |
|
车辆继电器系统训练台 |
|
发动机电子燃油喷射系统 |
|
手动变速器解剖运行台(解放CA1122) |
|
汽车空调系统实验台 |
|
新能源汽车实训设备、汽车发动机实训台 |
|
汽车底盘实训装置 |
|
汽车实物解剖模型 |
|
PLC编程控制实训设备、单片机实验室、计算机原理实验室设备、工业自动化实验台
更多产品>> |
|
可编程控制器(PLC)实训平台 |
|
可编程逻辑控制器智能电气控制实验平台 |
|
可编程控制器应用技术实训设备 |
|
可编程控制器自动化教学装置 |
|
PLC可编程控制器综合实训考核装置 |
|
可编程控制器实训设备 |
|
可编程控制器(PLC)实训设备 |
|
智电综合实训装置 |
|
网络化PLC综合控制实训平台 |
|
PLC智能综合实训平台 |
|
自动化实训操作台 |
|
技师工作站、西门子plc实训平台 |
|
PLC可编程电器控制综合实训装置(S7-1200)(PLC+变频+电气控制+触摸屏) |
|
柔性智能制造实训系统 |
|
数字化工业控制实训平台 |
|
电气控制系统实验(教学)台 |
|
自动化实训装置 |
|
工业自动化及电气控制综合实训装置 |
|
工业自动化实训平台 |
|
机械手实训装置 |
|
PLC控制综合实训系统 |
|
工业自动化网络控制平台 |
|
自动化驱动实训系统 |
|
机电创新实训平台 |
|
PLC综合应用实训台 |
|
工业自动化综合实训平台 |
|
自动化设备综合实训台 |
|
PLC电气自动化控制实训平台 |
|
工业自动化实训考核设备 |
|
PLC及电气控制综合实训台 |
|
工业网络智能控制与维护实训平台 |
|
通用PLC与人机界面实验装置 |
|
PLC电器实训台 |
|
ABB变频器实训装置 |
|
PLC与变频技术实训装置 |
|
PLC工业网络集成控制技术实验开发平台 |
|
可编程序控制系统设计师综合实训设备 |
|
PLC可编程控制技术综合实训装置 |
|
现代电气控制系统安装与调试实训平台 |
|
机电自动化实训操作平台 |
|
智能光机电一体化综合实训考核设备 |
|
智能机电一体化实训平台 |
|
通用机电设备安装与调试实训装备 |
|
自动生产线实训考核装置 |
|
自动检测生产线实训装置 |
|
自动生产线拆装与装调实训装置 |
|
电气智能化系统安装技术实训装置 |
|
电气控制与PLC应用实训平台 |
|
智能PLC电气控制综合实训平台 |
|
机电一体化智能综合实训平台 |
|
机电一体化智能实训平台 |
|
PLC可编程控制实训装置、电气设备运行与控制实训室、PLC技术实训室设备 |
|
PLC电气控制综合实训平台 |
|
PLC电气控制综合实训平台 |
|
PLC、变频器、触摸屏综合实训平台 |
|
PLC可编程综合实训平台 |
|
电气控制综合实验系统 |
|
电气控制及工业数字化装调实训考核设备 |
|
电气综合实训装置、西门子S7-1200PLC综合实训设备 |
|
可编程控制系统工程应用实训平台 |
|
PLC综合实训台-1200 |
|
PLC综合实训平台-三菱 |
|
自动送料装车实训模型 |
|
PLC实训装置 |
|
柔性灌装自动化实训平台 |
|
PLC综合实训设备 |
|
智能制造技术应用一体化学习工作站 |
|
机电一体化实训工作站 |
|
PLC可编程与变频技术综合实训装置 |
|
工业自动化网络控制平台(双面) |
|
工业自动化网络控制实训平台(单面) |
|
机电一体化综合实训考核系统 |
|
自动控制理论及计算机控制技术实验装置 |
|
工业互联网工程技术实训设备 |
|
电气自动化技术考核实训装置 |
|
自动控制原理实验装置 |
|
创新模块化自动生产线实训系统 |
|
PLC设备安装调试实验实训系统 |
|
工业运动控制技术实训台 |
|
电气控制与PLC控制实验装置 |
|
电气控制与PLC综合实训装置 |
|
自动化控制技能实训台 |
|
电气控制系统综合实训设备 |
|
可编程控制器实训装置 |
|
电气自动控制电路装调维修考核装置 |
|
机电一体化与工业网络高级应用实训平台 |
|
工业控制技术教学与考核平台 |
|
模块化柔性生产线实训系统(八站) |
|
柔性灌装自动化生产线实训系统 |
|
MES网络型模块式柔性自动化生产线实训设备 |
|
运动控制实验装置 |
|
运动控制综合实训装置 |
|
六工位PLC可编程控制器实训台 |
|
机电一体化综合创新教学平台 |
|
机电一体化综合实训考核设备 |
|
PLC可编程控制器、触摸屏、变频器 伺服控制实训平台 |
|
PLC可编程技术综合实训装置 |
|
PLC可编程控制实训设备 |
|
网络型PLC可编程控制技术综合实训装置 |
|
网络型可编程控制器综合实训装置 |
|
可编程控制器S7-1200综合实训设备 |
|
网络型PLC可编程控制器综合实训装置( PLC+ 变频 + 电气控制 + 触摸屏) |
|
可编程控制器综合实训装置(S7-1500) |
|
网络型PLC可编程控制器综合实训装置(PLC+变频+电气控制+触摸屏) |
|
西门子1214C网络型可编程控制器综合实训装置 |
|
网络型PLC可编程控制技术综合实训装置(PLC、变频器、触摸屏) |
|
网络型PLC实训装置,PLC控制+变频+触摸屏+步进+伺服 |
|
电气实训操作台(PLC+变频+电气控制+触摸屏) |
|
PLC可编程控制器实验箱 |
|
电气与PLC可编程控制综合实训装置 |
|
PLC可编程控制器综合实训装置 |
|
可编程控制综合实训装置 |
|
PLC可编程控制器实训装置 |
|
PLC可编程控制器实训装置 |
|
自动化控制技能实训台 |
|
物联网综合应用实训系统 |
|
物联网工程综合应用实训装置 |
|
物联网智能家居实训系统 |
|
PLC实训台 |
|
PLC电气技术实训装置 |
|
电气控制PLC实训台 |
|
可编程控制器、单片机综合实训装置 |
|
机电一体化实训平台 |
|
电气控制与PLC技术一体化实训设备 |
|
可编程技术实训设备 |
|
单片机技术应用实训考核装置 |
|
PLC控制技术与组态技术实训装置 |
|
单片机应用技术实训装置、六边形学生桌 |
|
单片机模拟实训台 |
|
单片机技术实训装置 |
|
单片机应用创新实验平台 |
|
单片机控制功能实训考核装置 |
|
单片机技术应用实训考核装置 |
|
PLC可编程控制器实验装置 |
|
PLC控制及变频驱动技术教学实训装置 |
|
可编程控制器综合实训装置(PLC+变频+电气控制+触摸屏)S7-1200 |
|
PLC综合控制实训装置 |
|
电机装配与运行检测实训平台 |
|
网络型PLC可编程控制器综合实训装置(PLC+变频+电气控制+触摸屏) |
|
网络型可编程控制器实验装置(三菱) |
|
光机电一体化变频伺服控制综合实训平台 |
|
工业网络控制实训装置 |
|
工业机械传动装调实训平台 |
|
工业数字化网络综合实训平台 |
|
工业运动控制技术实训装置 |
|
工业运动控制技术实训台 |
|
立体仓库实物教学实训装置 |
|
单片机控制二维运动实训设备 |
|
西门子工业控制与PLC综合实训平台 |
|
PLC可编程控制器实验箱 |
|
网络型可编程控制器综合实训平台 |
|
西门子S7-1500实训设备,PLC+变频+电气控制+触摸屏 |
|
工业网络与组态实训装置 |
|
可编程电气控制综合实训装置 |
|
PLC网络综合实验平台 |
|
PLC可编程控制器综合实训装置(欧姆龙) |
|
可编程控制器实训装置 |
|
可编程变频器及电气控制综合实训装置 |
|
工业自动化通信网络实验平台 |
|
工业自动化综合实训装置 |
|
工业控制综合实训装置 |
|
工业自动化通信网络实验台 |
|
可编程控制器自动化教学装置 |
|
变频技术实验设备 |
|
PLC控制技术综合实训装置 |
|
工学结合PLC实训台 |
|
(三菱PLC)综合实训装置 |
|
西门子PLC控制综合实训装置 |
|
PLC可编程变频调速综合实训装置 |
|
PLC单片机变频调速综合实训装置 |
|
PLC、变频器、电气控制、触摸屏实训装置 |
|
cr40plc可编程控制器综合实训装置 |
|
智能电控(PLC)实训平台 |
|
可编程(PLC)实训台 |
|
可编程控制实验装置 |
|
可编程控制实验装置及单片机综合实验台 |
|
可编程控制器、单片机、自动控制原理综合实验台 |
|
PLC试验台、PLC实验实训考核设备 |
|
PLC变频器、伺服驱动器、步进电机驱动器实训装置 |
|
工业自动化综合实训装置(PLC+ 变频器 + 触摸屏 + 单片机) |
|
工业自动化通讯网络实训系统 |
|
网络型PLC可编程控制实验装置 |
|
PLC可编程控制实训装置PLC+电气控制 |
|
网络型PLC可编程控制器综合实训装置 |
|
PLC变频器触摸屏培训设备 |
|
调速PLC可编程控制综合实训装置 |
|
PLC可编程控制器实验台(三菱FX3U-48MR、变频、触摸屏) |
|
PLC可编程控制器、单片机开发应用及电气控制综合实训装置 |
|
可编程控制器实训装置 |
|
单片机原理与应用实验平台 |
|
单片机应用综合实训平台 |
|
PLC单片机实训台 |
|
单片机控制技术实训平台 |
|
单片机可编程控制综合实验装置 |
|
单片机技术开发平台 |
|
单片机开发综合实验装置 |
|
单片机开发应用技术综合实验装置 |
|
单片机控制技术实训平台 |
|
创新型单片机和EDA设计综合实验开发装置 |
|
单片机•CPLD/FPGA开发综合实验装置 |
|
AB自动化控制实训装置 |
|
单片机应用技术实训装置 |
|
单片机控制功能实训考核装置 |
|
单片机开发系统、自动控制原理综合实验装置 |
|
网络型可编程控制器(1500 PLC)实验装置 |
|
PLC可编程控制器实验装置
(PLC+伺服+变频器+电气控制+触摸屏) |
|
工业物联网与自动化控制实训台 |
|
工业数字化网络综合实训平台 |
|
单片机应用实训考核装置 |
|
单片机应用创新实验平台 |
|
单片机技术应用实训考核装置 |
|
网络型可编程控制器(1200 PLC)实验装置 |
|
网络型PLC可编程控制器、自动控制原理综合实验装置 |
|
PLC单片机变频器触摸屏实训台 |
|
PLC可编程控制技术综合实训装置(PLC、变频器) |
|
网络型PLC可编程控制/微机接口及微机应用综合实验装置 |
|
网络型PLC可编程控制器综合实训装置(PLC+变频ABB+电气控制+触摸屏) |
|
网络型PLC可编程控制器综合实训装置(PLC+变频+电气控制+触摸屏) |
|
网络型PLC可编程控制器、变频调速、触摸屏、电气控制及单片机实验开发系统综合实验装置 |
|
网络型PLC可编程控制器、变频调速、触摸屏、电气控制及微机接口与微机应用综合实验装置 |
|
可编程控制系统实训平台 |
|
可编程控制器实训操作台 |
|
PLC可编程控制实验及单片机实验开发系统综合实验装置 |
|
PLC可编程控制系统、单片机实验开发系统、自动控制原理综合实验装置 |
|
PLC可编程控制系统、微机接口及微机应用综合实验装置 |
|
计算机装调与维修技能鉴定装置 |
|
计算机组装与维护实训装置 |
|
信号与系统·控制理论·计算机控制技术实验台 |
|
单片机实训箱、 可编程控制器实验箱 |
|
工业机器人拆装和维护平台 |
|
工业机器人教学实训装置 |
|
工业机器人应用编程实训平台 |
|
工业机器人综合应用实训平台 |
|
工业机器人多功能实训台(ABB带视觉) |
|
工业机器人循环生产线实训装备 |
|
工业机器人基础实训设备(ABB机器人系统) |
|
工业机器人拆装与调试实训台 |
|
机器人应用实训室设备 |
|
工业机器人多功能实训平台 |
|
工业自动化实训平台 |
|
PLC可编程控制器综合实验装置 |
|
数字化工业控制实训平台 |
|
工业电气自动化及电工技能考核实训平台 |
|
可编程工业控制实训平台 |
|
PLC综合实训台 |
|
三菱FX3G-40MR光机电一体化实训考核装置 |
|
西门子S7-1200光机电一体化实训考核装置 |
|
PLC可编程控制器综合实训装置 |
|
工业自动化综合实训装置 |
|
工业自动化综合实训装置(PLC+变频器+触摸屏+单片机) |
|
工业全数字直流调速系统综合实训装置 |
|
变频调速系统开发平台 |
|
变频器工作原理实训设备 |
|
变频调速技术实训装置 |
|
直流调速实训装置 |
|
交直流调速实训装置 |
|
工业电气综合实训装置 |
|
工业自动化控制一体化实训室设备 |
|
工业自动化综合实训装置 |
|
工业自动化综合实训装置(PLC+变频器+触摸屏+单片机) |
|
工业自动化综合实训装置(西门子) |
|
工业控制创新实训平台 |
|
自动化生产线实训室设备 |
|
全数字交流调速系统实验装置 |
|
工业全数字控制实训装置 |
|
PLC训练装置 |
|
工业电气自动化及电工电子技能考核实训平台 |
|
工业运动控制技术实训台 |
|
网络型plc综合实验平台 |
|
工业控制与plc综合实训平台 |
|
工业自动化网络控制平台 |
|
网络型可编程控制器综合实训装置 |
|
可编程控制器(三菱)综合实训室设备 |
|
液压传动实验台、液压PLC实验台、气动液压PLC实验台、电梯模型、智能建筑实验室设备 更多产品>> |
|
透明液压传动与PLC控制实训装置 |
|
液压与气动实训装置 |
|
工业液压与PLC控制实训装置 |
|
液压与气压传动综合实训装置(工业型) |
|
液压与气动工程技术实训台 |
|
PLC控制液压传动实训装备(单面液压) |
|
PLC控制气动实训装备(单面) |
|
透明液压传动与PLC控制实训装置 |
|
气动PLC控制实训装置 |
|
液压与气压传动(轧钢机)综合实训装置 |
|
液压传动测试实验台 |
|
工业型液压综合实验台 |
|
PLC控制液压与气动综合实训装置 |
|
机械装配平台与液压综合实训装置 |
|
液压与气动拆装维修实训台 |
|
液压元件拆装实训装置 |
|
液压与气压传动综合实训装置 |
|
液压气动PLC控制综合实训装置 |
|
实验教学用液压实验台(可视型) |
|
多功能气动教学实验台 |
|
液压气压传动与控制实训操作平台 |
|
透明液压传动与PLC实训装置 |
|
液压与气压PLC控制综合实训装置 |
|
透明液压与气动PLC控制综合实训装置(软件控制) |
|
透明液压传动与PLC控制实训装置 |
|
透明液压传动与PLC控制实训装置、挖掘机实训台 |
|
透明起重机液压系统与PLC控制实训装置 |
|
液压挖机与人机界面实训装置 |
|
高级电液压实训系统 |
|
透明液压传动与触摸屏实训装置 |
|
透明液压与气压传动综合实训装置(PLC控制、液压气动二合一) |
|
液压传动与PLC实训装置(工业型单面) |
|
PLC控制透明液压与气动综合实训装备 |
|
工程机械专业实训(验)设备 |
|
液压装载机实训系统 |
|
液压挖掘机实训系统 |
|
气动机械手实训考核装置 |
|
双面电气动PLC控制实训装置 |
|
气动传动实验台 |
|
液压传动基础实训箱 |
|
气动实训箱 |
|
液、气、电一体化实训平台 |
|
液压与气动PLC控制综合实训装置(工业型) |
|
气动机械手实训模型 |
|
透明液压传动与PLC实训装置 |
|
机电液气一体化实训平台 |
|
液压传动技术实验台 |
|
液压元件拆装实训台(实物) |
|
液压传动教学装置 |
|
气动实训教学装置 |
|
双面透明液压传动技术教学装置 |
|
透明液压传动演示系统 |
|
液压传动实验台 |
|
透明液压传动与PLC实训装置 |
|
透明液压PLC控制实训装置 |
|
气动PLC控制实训装置 |
|
透明液压与气动传动综合实训装置 |
|
多功能气动教学实训台 |
|
液压与气压传动综合实训台(工业型) |
|
工业型液压综合实验台 |
|
PLC控制液压与气动综合实训装置(工业型) |
|
透明液压传动与PLC控制实训装置 |
|
透明气动PLC控制实训装置 |
|
液压控制综合实训装置 |
|
气动控制综合实训装置 |
|
四合一透明液压传动演示系统 |
|
液压与气压实验台 |
|
透明液压传动与PLC实训装置(铝合金框架) |
|
透明液压挖掘机系统与PLC控制实训装置 |
|
透明液压装载机PLC控制实训台 |
|
透明液压推土机实训台 |
|
叉车液压系统实训台 |
|
挖掘机液压系统与PLC控制实训装置 |
|
透明液压PLC控制实验装置(挖掘机液压试验台) |
|
液压挖掘机实训装置 |
|
起重机械实训装置 |
|
装载机液压系统与PLC控制实训装置 |
|
起重机液压系统与PLC控制实训装置 |
|
液压与气压传动PLC综合实训装置(工业型) |
|
液压传动与PLC实训装置(工业型单面) |
|
透明装载机实训台 |
|
透明挖掘机实训台 |
|
传感器实训设备、传感器实验设备、实验箱类、变频调速实验装置、工业自动化实训设备 |
|
传感器与检测技术实训平台 |
|
传感器与智能控制技术实训台(含视觉、工业RFID) |
|
电力系统传感器与检测技术实训系统 |
|
检测与传感检测技术实训装置 |
|
传感器与检测技术试验台 |
|
传感器应用技术实训考核设备 |
|
传感器检测技术实训平台 |
|
传感器与检测技术实训装置 |
|
检测与传感检测技术实训装置 |
|
传感器综合实训装置 |
|
智能工业传感器检测及控制实训台(含视觉) |
|
工业传感器检测及控制实训台 |
|
工业传感器应用与检测综合实训台 |
|
传感器技术实训室,传感器技术实训台,传感器技术实训装置 |
|
创新型测控传感器技术综合实验实训装置 |
|
传感器与检测技术实验台(37种传感器) |
|
传感与检测实训装置 |
|
传感器综合实验系统(22种传感器技术实验箱) |
|
检测与转换传感器技术实验仪(20种传感器) |
|
传感器系统综合实训装置 |
|
传感器技术实训装置 |
|
传感器应用技术实验设备 |
|
传感器应用技术实训考核设备 |
|
传感器综合实验设备 |
|
传感器与检测技术实训装置 |
|
传感器系统实验仪 |
|
传感器与检测技术实验台 |
|
传感器技术实验箱 |
|
增强型型检测与转换(传感器)技术实验装置 |
|
压力传感器标定实验系统 |
|
热电阻和热点偶温度传感器校验实验系统 |
|
单片机传感器综合实验实训平台 |
|
液体流量仪表标定实验系统 |
|
压力控制测量实验装置 |
|
液位流量控制实验装置 |
|
气动薄膜控制阀与电气安装阀门定位调校实训置 |
|
检测与转换(传感器)技术实验17种箱 |
|
传感器与检测技术实训装置 |
|
创新型测控/传感器技术综合实验实训平台 |
|
流量控制测量装置 |
|
智能温度控制实训装置,自动温度测控实验装置 |
|
多媒体工程制图设计实验室设备 |
|
多功能升降式实用绘图桌 |
|
工程制图实验室设备 |
|
建筑工程制图实训室-土木工程实训室 |
|
钳工技能实训平台(六工位) |
|
六角钳工技能实训台 |
|
钳工技能实训考核平台 |
|
钳工职业技能等级鉴定考核装置 |
|
钳工技能实训台 |
|
焊工、铆工实操室成套设备 |
|
焊接多功能实训实验室成套设备 |
|
钳工实训室简介、钳工实训工作台 |
|
机电一体化实验室设备、教学数控车床、教学数控铣床、透明电机模型、变压器模型 更多产品>> |
|
光机电一体化控制实训系统 |
|
机电一体化实训装置 |
|
自动生产线拆装与调试实训装置 |
|
机电一体化实训装置 |
|
工业自动化综合实训装置 |
|
煤矿自动化控制实训平台 |
|
机电一体化综合实训考核设备 |
|
自动生产线装配与调试实训装置 |
|
自动化生产线实训考核装备 |
|
光机电气一体化控制实训平台 |
|
机电一体化综合实训实验系统 |
|
机电一体化系统综合实训平台 |
|
机电一体化综合系统实训装置 |
|
数字化工业机器人柔性生产线实训平台 |
|
MES网络型模块式柔性自动化生产线实训系统 |
|
MPS模块式柔性自动化生产线实训系统(六站) |
|
灌装自动化生产线实训装置,机电一体化技师实训考核装置 |
|
光机电一体化实训考核装置(六轴工业机器人) |
|
工业机械手实训装置 |
|
机电一体化综合实训考核系统 |
|
机电一体化综合系统实训设备 |
|
光机电一体化实训考核装置 |
|
自动化生产线实训考核平台 |
|
自动生产线实训装置 |
|
智能控制技术实训台 |
|
自动化控制技术实训装置 |
|
智能机电一体化综合实训考核设备 |
|
机电一体化综合实训系统 |
|
光机电气一体化实训装置 |
|
电机故障诊断与维修检测实训考核装置 |
|
机床电路实训考核设备 |
|
机床电路实训设备 |
|
机床自动化电气控制技能实训考核系统 |
|
机床电气线路(四合一)考核实训装置 |
|
机床电气控制实训装置(柜式双面、四合一、四种机床) |
|
机电一体化综合实训室设备、机电液气一体化实训平台 |
|
数控设备维修实验室设备、数控机床电气故障检测实训台 |
|
机电技术综合实训考核装置 |
|
光机电一体化实训考核装置 |
|
物料分拣实训装置 |
|
煤矿培训自动化试验台 |
|
自动生产线实训考核装置 |
|
工业自动生产线实训装置 |
|
机电一体化综合实训考核装置 |
|
光机电一体化实训室设备、自动生产线实训室设备 |
|
柔性自动化生产线实训系统(六站) |
|
机电气液一体化综合实训装置 |
|
智能型机床实训鉴定考核平台 |
|
机床电气综合实训考核鉴定装置 |
|
机床PLC电气控制实训考核装置 |
|
机床电气与智能实训考核装置 |
|
3D虚拟机床及机床线路实训装置 |
|
机床电气装配与调试竞赛平台 |
|
机床电气控制技术实训台 |
|
网络化智能型机床电气技能实训考核装置 |
|
机床电气线路排故实训室设备 |
|
机床智能实训考核装置 |
|
机床电气培训考核实验装置 |
|
网孔型万能机床电路实训考核鉴定装置(含PLC、变频器) |
|
网孔型万能机床电路实训考核鉴定装置 |
|
数控车床装调维修实训考核装置 |
|
数控铣床装调与维修考核实训设备 |
|
数控车床电气控制与维修实训考核装置 |
|
多系统数控机床虚实一体训练机 |
|
机床电气实训智能考核装置(五种机床) |
|
数控机床维修实训设备电气控制柜 |
|
数控车床电气安装与调试实训设备 |
|
车床综合维修考核装置(各种系统) |
|
精密双轴十字滑台实训设备 |
|
数控铣床装调与维修实训台 |
|
数控车床装调与维修实训台 |
|
数控加工中心实验室设备 |
|
数控加工中心装调与维修考核实训设备 |
|
数控车床装调与维修考核实训设备(GSK980TDi) |
|
数控铣床装调与维修考核实训设备(广数GSK-980MDi) |
|
数控车床维修综合实训台、数控铣床维修综合实训台 |
|
电工技能实训考核柜 |
|
机床电气控制技术及工艺实训考核装置(网孔板) |
|
数控车铣复合机床、五轴五联动数控加工中心、五轴数控加工中心虚实一体训练机 |
|
SINUMERIK 840DSL 五轴数控加工中心虚实一体训练机 |
|
多系统数控机床虚实一体训练机(三轴 |
|
多系统数控机床虚实一体训练机 |
|
数控五轴加工实训室设备 |
|
五轴数控加工中心虚实一体训练机 |
|
数控机床故障诊断与维修实训装置 |
|
步进电机交流伺服电动机驱动系统实验装置 |
|
光机电气一体化控制实训设备 |
|
光机电气一体化实训设备 |
|
光机电一体化控制实训装置 |
|
自动化生产线实训平台 |
|
智能制造人才综合实训室建设方案 |
|
自动生产线实训系统 |
|
MPS模块式柔性自动化生产线实训系统(六站) |
|
智能型万能机床电气实训考核鉴定装置 |
|
变压器/电机控制综合实验装置 |
|
电机及变压器综合实验装置 |
|
电机性能综合测试装置 |
|
电机与变压器维修实训设备 |
|
电机变压器维修及检测实训装置 |
|
电机故障诊断与维修检测实训考核装置 |
|
电机电控配线安装装置 |
|
机床电气控制实训装置 |
|
电机装配工技能实训装置 |
|
电机检修技能实训装置 |
|
电机拆装与维修实训台 |
|
无线遥控智能型综合机床电气电路实训考核鉴定装置 |
|
机床电气控制线路排故实训平台 |
|
模拟机床电气故障排除实训装置 |
|
机电一体化生产线实训设备 |
|
电气控制及PLC变频器电机实训装置 |
|
智能型四合一机床电气控制实训台 |
|
智能型四合一机床电气控制技能实训考核鉴定装置 |
|
电动葫芦智能培训考核鉴定设备 |
|
M7130K平面磨床电气培训装置 |
|
桥式起重机电气培训装置 |
|
龙门刨床电气技能实训考核装置 |
|
交流桥式起重机实训考核设备 |
|
Z3040B摇臂钻床电气技能实训考核装置 |
|
C650-2普通车床电气技能实训考核装置 |
|
Z3050摇臂钻床电路智能实训考核台 |
|
C6140普通车床电气技能实训考核装置 |
|
M7120平面磨床电气技能实训考核装置 |
|
T68镗床电气技能实训考核装置 |
|
X62W万能铣床电气技能实训考核装置 |
|
智能机床电路实训考核装置 |
|
空间及平面机构综合实验台
更多产品>> |
|
钳工技能实训考核平台
|
|
工业机械传动装调实训平台
|
|
机械传动装调综合实训平台
|
|
机构运动创新设计方案拼装及仿真实验台
|
|
机械基础实训室设备,机械设计实训设备,机械传动实训台 |
|
五金冲压模、拆装模具、铝合金拆装实训模具、注塑模具、冲孔模、级进模、复合模
|
|
机械基础综合实验室、机械设计实验室 |
|
机械传动性能综合测试实验台 |
|
机构创新组合设计实验台 |
|
机械运动创新方案拼装实验台 |
|
便携式机械系统传动创新组合设计实验台 |
|
单工位零件测绘实训装置 |
|
零件尺寸误差测量组合实训装置 |
|
零件形位误差测量组合实训装置 |
|
《几何体》实测绘图训练装置 |
|
《典型零件》实测绘图训练装置 |
|
《标准零件》实测绘图训练装置 |
|
《联接与配合》实测绘图训练装置 |
|
《千斤顶》实测绘图训练装置 |
|
《台虎钳》实测绘图训练装置 |
|
《齿轮泵》实测绘图训练装置 |
|
《减速器》实测绘图训练装置 |
|
测绘用装配体、齿轮泵、阀体及机件模型 |
|
减速器拆装教学模型 |
|
滚齿机教学模型 |
|
教学用插齿机实验台 |
|
轮系创新设计拼装及仿真实验台 |
|
机械传动方案优化综合测试实验台 |
|
曲柄滑块导杆凸轮机构实验台 |
|
螺栓与螺栓组联接综合实验台 |
|
创意组合机械系统装配训练综合实验平台 |
|
带传动效率测试分析实验台(基础型) |
|
液体动压滑动轴承实验台 |
|
便携式机械系统传动创新组合设计实验台 |
|
机械设计制造实训设备,自动化专业实训装置 |
|
曲柄导杆滑块凸轮测试实验装置 |
|
齿轮传动测试分析实验装置 |
|
链条与万向节传动测试实验装置 |
|
机械系统集成及参数可视化分析实验台 |
|
机械传动创意组合测试实验台 |
|
A型机械传动方案创意组合及参数分析实验台 |
|
B型机械传动方案创意组合及参数分析实验台 |
|
自动化夹具综合实验台 |
|
车刀量角仪 |
|
齿轮范成仪 |
|
四杆机构创客系统,零件搭接类实训设备 |
|
机械元件陈列柜 |
|
电机与变压器声动同步CD解说示教陈列柜 |
|
机械基础声动同步CD解说示教陈列柜 |
|
机械运动简图的测绘及分析实验模型 |
|
机械零件20教陈列柜 |
|
减速器声动同步CD解说示教陈列柜 |
|
机械原理声动同步CD解说示教陈列柜 |
|
机械制图16型陈列柜 |
|
模具示教陈列柜 |
|
金属切削示教陈列柜 |
|
金属工艺学CD解说示教陈列柜 |
|
公差配合陈列柜
|
|
钳工工艺学陈列柜 |
|
金属刀具陈列柜 |
|
机床夹具设计陈列柜 |
|
机械综合陈列柜《机械原理》《机械零件》《减速器》 |
|
车工工艺学陈列柜 |
|
机械设计基础陈列柜 |
|
机械设备拆装实训台 |
|
大型量具陈列柜 |
|
《机械创新设计》示教陈列柜 |
|
气动液压示教陈列柜 |
|
机械原理实训设备,机械创新实训装置,机械设计实训设备,机械传动实训设备 |
|
机械装调技术综合实训装置 |
|
机械制图模型,机械制图教学模型 |
|
机械制图立体示教模型、测绘模型画法几何投影箱 |
|
《机械基础》(中国劳动社会保障劳动版) |
|
机械设计拆装实验室,机械设计实验室 |
|
公差与检测技术实训室 |
|
机械系统搭接装配训练实验台 |
|
透明电动机实训教学模型、变压器教学模型 |
|
减速器拆装实验室,拆装实验用大型减速器教学模型(全铝制) |
|
机械装调技术综合实训装置 |
|
机械运动创新设计搭接实验台 |
|
机械机构基础实验台、机构创新实验台、动平衡原理实验台、轴系结构实验箱、机构搭接测试实验台、齿轮范成 |
|
透明五金冲压模拟机、透明液压注塑机演示模型、透明注塑成型模拟机、铝合金模具拆装模型 |
|
机械装调技术综合实训装置、机械设备装调与控制技术实训装置、机械装配技能综合实训平台 |
|
机械制图模型,机械机构模型,机械零件模型,机械原理模型,部件模型 |
|
电机及电子专业实训室、电工技术实训室 |